脫硫工業生產過程中的儀表應用
來源:http://m.tymozhou.com/ 作者:余氯檢測儀 時間:2019-04-02
脫硫工業生產過程中的儀表應用
目前脫硫方法一般有燃燒前、燃燒中和燃燒后脫硫等三種。隨著工業的發展和人們生活水平的提高,對能源的渴求也不斷增加,燃煤煙氣中的SO2 已經成為大氣污染的主要原因。減少SO2 污染已成為當今大氣環境治理的當務之急。不少煙氣脫硫工藝已經在工業中廣泛應用,其對各類鍋爐和焚燒爐尾氣的治理也具有重要的現實意義。
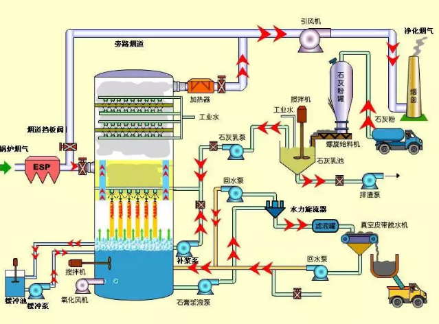
以在廣東浩藍環境技術有限公司的濕法脫硫項目的應用分別來為大家介紹一下,整體如圖所示。

1、石灰石經過破碎、研磨制成石灰粉,儲存在石灰粉罐中,通過射頻導納料位開關控制石灰罐中的料位的滿度。
2、工業水箱中的水與石灰料需要進行攪拌混合,需要通過超聲波液位計監測和控制水箱中的水處于平衡的液位。
3、煙氣經過ESP除塵器從吸收塔噴淋區的下部進入與均勻噴出的吸收漿液接觸。循環泵把底部的漿液池把脫硫液抽入噴淋層,通過差壓變送器檢測除塵器是否堵塞,通過PH控制器檢測和控制脫硫液的質量。
4、通過溫度傳感器監測煙氣出口管道的溫度,防止因溫度過高,煙氣管道被高溫損壞。
5、通過煙氣和脫硫液反應產生的石膏,通過石膏漿液泵排出,和水力旋流器和真空皮帶脫水機甩干,由運輸車運走。
——本文由豐臨科技整理發布,內容供參考,如有侵權,請聯系刪除,謝謝!上海豐臨科技有限公司為你提供濁度儀(濁度計)、在線濁度儀、余氯儀、余氯分析儀、工業在線pH計、cod測定儀、pH計等多種水質檢測儀,水質分析儀,歡迎您前來選購,豐臨科技竭誠為您服務!
水質檢測分析儀
更多>>
熱銷儀器
更多>>
儀器知識百科
- 環境水質分析監測技術
- 國內水質監測技術的現狀
- SPR高濁度污水的處理
- 關于使用CL8332在線余氯儀的經驗分析
- 無通風結構人工濕地處理污泥滲濾液COD變化
- 《綠色建筑設計標準》等新省標發布
- 2018年中國水質分析儀器市場將超過5.5億美元
- 高氯低有機物污水中COD的快速分析方法研究
- 不同濃度二氧化氯消毒對金線蓮組培的影響
- DPD分光光度法測定了水源的出廠水的“余氯”組成
- 濁度儀分為便攜式,臺式和在線濁度儀但原理都一樣
- 淺析COD值測定的影響因素
- 濁度計的檢定校準時的注意事項
- 在線監測儀為礦區污水排放提供診斷
- 二氧化氯對污水廠出水的消毒及綜合影響研究
- 《余氯測定儀校準規范》











